誉晟解决方案

    YUSHENG SOLUTIONS


    地表水在线监测方案

    —————————————————————————————————————---

    地表水自动监测系统可实现自动采样及预处理、在线测量、报表分析、数据传输、远程监控等功能,及时掌握水质状况、预警预报水质污染事故、保障公众用水安全等。截止2015年我国已建设了972个水质自动监测站。



      


      

     自来水厂在线监测方案

     ————————————————————————————————————————————————————————

    我国县级以上自来水厂4500余家,每天供应6000万吨自来水,覆盖全国4亿多县级以上城市居民。建设自来水在线监测,可保证出水水质符合卫生标准;对各工艺关键水质参数的连续监控,可控制工艺参数,节能降耗,达到最佳的运行管理水平,并可以依靠积累的数据,为发现工艺中存在的问题或隐患提供分析基础。



    工业用水在线监测方案

    —————————————————————————————————————————————

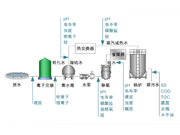
    工业用水是指工业生产过程中,制造、加工、洗涤、锅炉、冷却等用水的总称。

    其中冷却水用量最大,约占工业用水的60-70%。一般水体中(如自来水、地下水、

    地表水)存在电解质、有机物、颗粒物、微生物等杂质,如直接使用这些水,锅炉

    体及附属设备会发生水垢、腐蚀等故障





      


    浮标在线监测方案

    ————————————————————————————————————————————————————————

    传统水质监测多采用人工采样后送实验室分析,监测周期长,测量结果满后,存在人工操作误差,不能及时、准确反映水质污染情况。而自动监测系统体积庞大、造价高,维护量大,只能岸边固定安装,监测地点受限制。